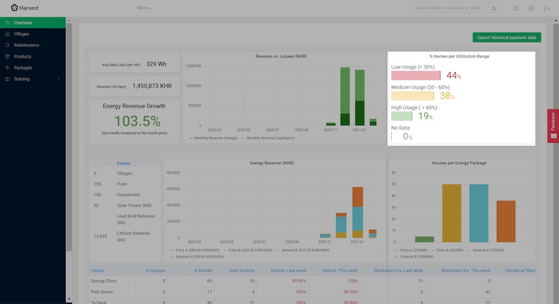
Improvements to overview dashboard
The overview dashboard is designed to quickly analyze a customer’s entire portfolio, from financial performance to system uptimes. We consider and action feedback from customers, and internal users, quickly to ensure the most impactful data is front and center. In this update we fixed 3 charts:
- Instead of showing % utilization by package, we now show the percentage of homes that are low, medium, or high users. High utilization is more favorable for the customer.
- Instead of tracking total revenue, we realized it was a stronger indicator of success to show percentage increase or decrease from the previous month.
- The data table at the bottom was refined to show a few key metrics, comparing this week with the last, to show trends.


Clearer performance and grid health metrics
The performance dash shows key metrics, on a per village basis, and is meant to draw the customer’s attention should anything be going wrong. In this update we added 3 new charts:
- A simple, bold, “call to action” health of the grid – great, good, average, poor. Instead of interpreting a bunch of numbers, someone should immediately understand if there is a problem.
- In the goal to make grids as profitable as possible, we added a table showing the homes resulting in the highest amount of lost revenue. This makes it easy to pinpoint exactly where and how to regain losses.
- Low package utilization is an indicator that assets aren’t being utilized and are another source of lost revenue. We added a table to show utilization, to support the customer in making their grids run at their full potential.


Stability improvements
Bug fixes in this release included:
- Khmer characters fixed in csv downloads
- Speed up platform loading times
- Fix ability to export large date ranges for payment data
- Fix training content integration



